In today's fast-paced and highly collaborative development environment, efficient workflow management is essential for success. That's where Git analytics comes into play. By harnessing the power of advanced data analysis and reporting, Git analytics tools enable organizations to gain deep insights into their development processes, uncover bottlenecks, and enhance collaboration.
With the ability to track and measure key performance metrics, such as code review time, commit frequency, and cycle time history, teams can make data-driven decisions to optimize their workflows. Whether you're a small startup or a large enterprise, Git analytics provides invaluable intelligence that can boost your team's productivity and efficiency.
By analyzing the data generated by Git, you can identify patterns and trends, pinpoint areas for improvement, and streamline your development workflow. From managing code quality to identifying top performers and bottlenecks, Git analytics empowers teams to make informed decisions and drive continuous improvement.
In this article, we will explore the benefits of Git analytics and how it can revolutionize your development process. So, get ready to unleash the power ofGit analytics and take your collaboration and efficiency to new heights.
Understanding the benefits of Git analytics
Git analytics offers numerous benefits that can transform your development process.By leveraging the power of data analysis, you can unlock valuable insights that enable you to make informed decisions and drive continuous improvement.
First and foremost, Git analytics allows you to track key metrics that provide a comprehensive view of your development workflow. These metrics include coding time, commits count, code refactoring ratio, and more. By monitoring these metrics, you can identify areas where your team can improve and optimize their workflow. For example, if you notice that code review time is consistently high, you can implement strategies to streamline the review process and reduce bottlenecks.


Another key benefit of Git analytics is the ability to gain visibility into code quality and identify areas for improvement. By analyzing the codebase, you can identify common issues, such as code duplication, complex code, and potential performance problems. Armed with this knowledge, you can take proactive steps to improve code quality, resulting in more stable and maintainable software.
Furthermore,Git analytics enables you to identify top performers (thanks to an individual developer summary dashboard for instance) and share best practices within your team. By analyzing the contributions of individual team members, you can recognize those who consistently deliver high-quality code and drive innovation. This not only boosts morale but also fosters a culture of collaboration and knowledge sharing within your organization.

Key metrics and insights provided by Git analytics
Git analytics provides a wealth of key metrics and insights that can help you optimize your development workflow. By tracking and analyzing these metrics, you can uncover valuable information about your team's performance and identify areas for improvement.
One important metric provided by Git analytics is code review time. Code reviews are an integral part of the development process, as they help ensure code quality and catch potential issues. By tracking the time it takes for code reviews to be completed, you can identify bottlenecks and inefficiencies in the review process. For example, if certain files or modules consistently take longer to review, it may indicate that they are overly complex or require additional attention.

Commit frequency is another key metric that Git analytics can provide insights into. By analyzing the frequency of commits, you can gauge the pace of development and identify periods of high activity or stagnation. This information can be useful for resource allocation and planning, as well as identifying potential issues such as developers being overloaded or projects being delayed.

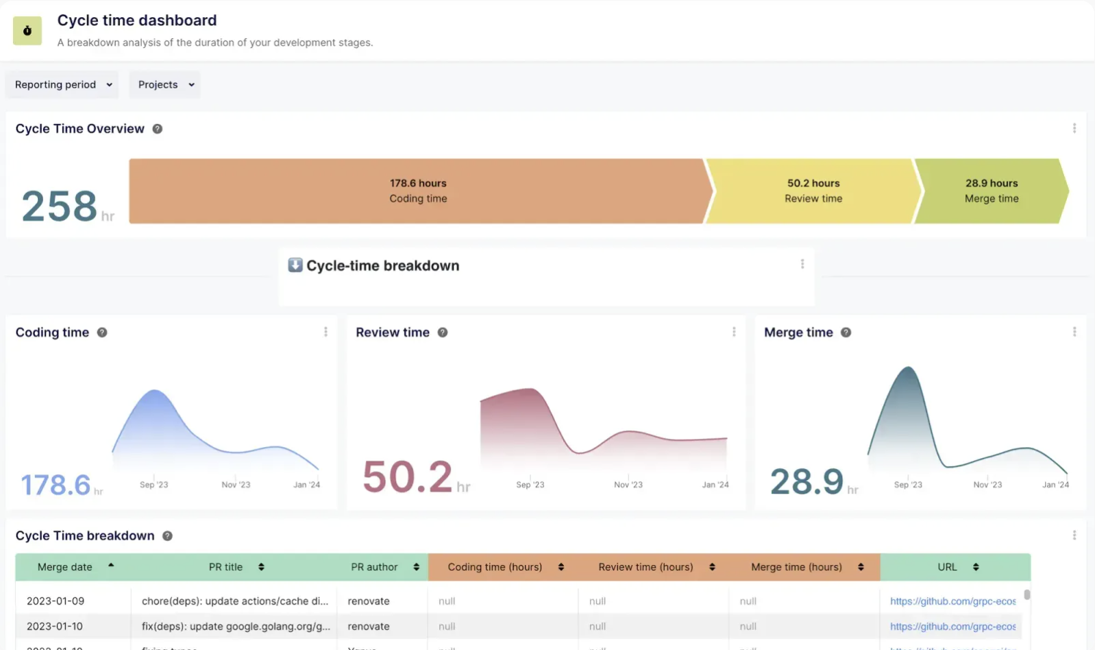
Code refactoring ratio is yet another valuable metric that Git analytics can track. It offers a sophisticated approach to ensuring your engineering team maintains an optimal balance between adding new features and refining existing code. By monitoring the ratio of added and deleted lines in all merged pull requests, this metric provides invaluable insights into your team's refactoring practices, enabling you to uphold a clean and efficient codebase, therefore reducing the risks of low quality code, hidden issues and security risks.
How Git analytics boosts collaboration in development teams
Collaboration is essential for successful software development, and Git analytics plays a crucial role in fostering collaboration within development teams. By providing visibility into the development process and facilitating communication, Git analytics tools enable teams to work together more effectively.
One way Git analytics boosts collaboration is by providing a centralized platform for tracking and discussing code changes. With Git analytics tools, team members can easily view and comment on code changes, facilitating communication and knowledge sharing. This enhances collaboration by ensuring that everyone is on the same page and can provide valuable feedback and insights.
Additionally, Git analytics enables teams to identify areas where collaboration can be improved. By analyzing metrics such as the number of code reviews and the frequency of collaboration between team members, you can identify potential bottlenecks and areas for improvement. For example, if certain team members are consistently overloaded with code reviews, it may indicate a need for better workload distribution or additional resources.

Furthermore, Git analytics can facilitate collaboration by providing insights into team dynamics and identifying potential areas of conflict or miscommunication. By analyzing metrics such as the number of conflicts or the frequency of communication between team members, you can identify potential issues and take proactive steps to address them. This can help foster a positive and collaborative team culture, resulting in higher productivity and better outcomes.
Implementing Git analytics in your development workflow
Implementing Git analytics in your development workflow requires careful planning and consideration. Here are some steps you can take to ensure a successful implementation:
Define your goals: Before implementing Git analytics, it's important to clearly define your goals and objectives. What specific metrics do you want to track? What insights do you hope to gain? What are you trying to achieve? By defining your goals upfront, you can ensure that your implementation is focused and aligned with your needs.
Choose the right tools: There are a variety of Git analytics tools and platforms available, so it's important to choose the one that best fits your requirements. Consider factors such as flexibility and possibilities of customization, integration with your existing development tools, and the specific metrics and insights provided by the tool.
Set up data collection: Once you have chosen a Git analytics tool, you'll need to set up data collection. This typically involves integrating the tool with your Git repository and configuring the necessary settings. Ensure that you collect the data you need to track the metrics that are important to your team.
Analyze and interpret the data: Once you have collected the data, it's time to analyze and interpret it. Look for patterns, trends, and outliers that can provide insights into your development process. Visualize the data using charts and graphs to make it easier to understand and share with your team.
Take action: The true value of Git analytics lies in taking action based on the insights you gain. Identify areas for improvement and implement strategies to address them. Encourage collaboration and knowledge sharing within your team based on the insights provided by Git analytics.
Monitor and iterate: Implementing Git analytics is an ongoing process. Continuously monitor the metrics and insights provided by the tool and iterate on your workflows and processes based on the data. Regularly review and update your goals to ensure that your implementation remains relevant and aligned with your team's needs.
Best practices for using Git analytics effectively
To make the most of Git analytics, it's important to follow some best practices. Here are a few tips to help you use Git analytics effectively:
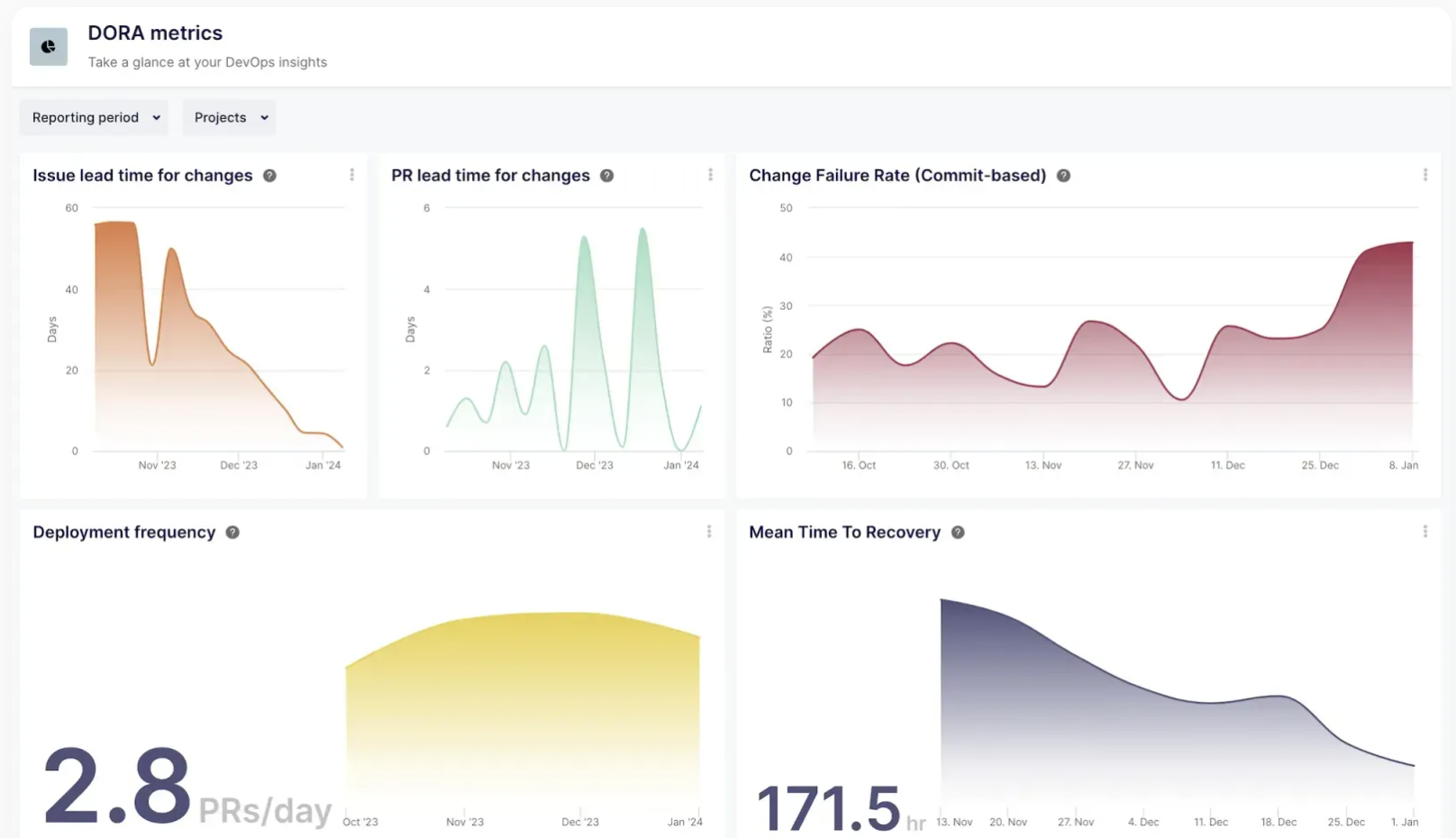
- Start small: When implementing Git analytics, it's best to start small and focus on a few key metrics initially. Trying to track and analyze too many metrics can be overwhelming and may not provide actionable insights. Start with a few metrics that are most relevant to your team and expand from there. The DORA metrics are a set of metrics often used as a starting point to carry out Git analytics.

Involve your team: Git analytics is most effective when everyone on your team is involved and invested in the process. Encourage your team members to provide input and feedback on the metrics and insights you track. Foster a culture of continuous improvement and collaboration. The People, Process, Technology framework can be of great help to achieve optimum results with and within your teams.
Regularly review and update your goals: As your team evolves and your development process changes, it's important to regularly review and update your goals for Git analytics. Ensure that the metrics you track and the insights you analyze are still aligned with your team's objectives and priorities.
Use visualization and reporting tools: Visualizing your Git analytics data using charts and graphs can make it easier to understand and share with your team. Use visualization and reporting tools provided by your Git analytics platform or consider integrating with third-party tools.

- Share insights and celebrate successes: Git analytics provides valuable insights that can help your team improve and drive continuous improvement. Share these insights with your team and celebrate successes. Recognize top performers and encourage knowledge sharing and collaboration based on the insights provided by Git analytics.
There are several tools and platforms available for Git analytics. Here are a few popular options:
Keypup – Beyond Git analytics, Keypup provides valuable reports and metrics and facilitates cross-stack real-time analytics by linking issues to pull request data. With Keypup, tech leaders and software development agencies can unify metadata extracted from multiple Git repositories and project management tools in real-time and access a variety of widely used customizable templates such as DORA metrics (DevOpsResearch and Assessment), Value Stream Management, Cycle Time and more.

GitStats – GitStats is an open-source statistics generator that provides detailed statistics about the repository, including the number of commits, contributors, files, and lines of code.
Gitinspector – Gitinspector is another open-source tool that generates detailed reports about the repository, including the number of commits, lines of code, and number of contributors. It also provides insights into the code quality by analyzing thecode's complexity and churn rate.
Git-Cola – Git-Cola isa powerful Git client that provides a range of reporting and visualization tools. It allows developers to view the repository's history, branches, and tags, and provides graphical representations of the repository's activity and changes.
Keen – Keen is an open-source tool for analyzing and visualizing data from GitHub repositories.It helps users track and analyze various metrics such as pull requests, issues, commits, and contributors. Keen provides customizable dashboards, reports, and charts that enable users to gain insights into their team's productivity and performance. It also allows users to filter data based on various parameters and compare different metrics over time.
Conclusion: Harnessing the power of Git analytics for your development workflow
Git analytics offers immense potential for boosting collaboration and efficiency in your development workflow. By tracking key metrics and analyzing the data generated by Git, you can gain valuable insights into your team's performance, identify areas for improvement, and drive continuous improvement.
From optimizing code review processes to improving code quality and resource allocation, Git analytics provides the intelligence you need to make data-driven decisions and streamline your development workflow. By implementingGit analytics effectively and following best practices, you can unleash the power of data analytics in your organization and take your collaboration and efficiency to new heights. Get started today for free and see the results for yourself!